Линкор инженера Костенко (1916)
История создания
Предпосылки к созданию
В 1916 г. Россия стабилизировала фронты и нарастила военное производство. Заводы Морского министерства наконец-то освободились от работы на срочные нужды наземных войск. Страны Антанты готовились к полномасштабному наступлению по всем фронтам к весне 1917 г. В соответствии с соглашениями по послевоенному устройству мира, проливы Босфор и Дарданеллы планировалось передать под юрисдикцию Российской Империи. Что в свою очередь открывало свободный доступ русскому флоту в Средиземное море. Для необходимого военного присутствия требуется сильная эскадра, основой которых должны были стать новые линкоры. Опыт, полученный в боевых столкновениях с флотами противника так-же было необходимо учесть при проектировании будущих линкоров. Строить новые линкоры для будущей Средиземноморской эскадры планировалось на верфях завода «Наваль-Руссуд». Завод располагал проектным бюро с инженерами-кораблестроителями, имевшими значительный опыт в проектировании и постройке линейных судов. В сложившейся на тот момент ситуации, этого было вполне достаточно, чтобы поручить разработку квалифицированного проекта заводу Наваль-Руссуд.
Проектирование
Предполагалось осуществлять разработку проекта в следующих направлениях:
- линкор с восемью 406-мм орудиями и высокой максимальной скоростью хода;
- линкор с двенадцатью главными орудиями, меньшей скоростью хода, но лучше бронированный;
- два промежуточных варианта — с девятью и десятью 406-мм орудиями с варьированием скорости и бронирования.
Тем не менее, прослеживается стремление к созданию универсального корабля с максимально возможными параметрами маневренности, огневой мощи и бронирования, но при этом как можно более сбалансированными.
| Параметр | Вариант | |||||
|---|---|---|---|---|---|---|
| 1 | 2 | 3 | 4 | |||
| Стандартное водоизмещение, т | 42360 | 44000 | 43600 | 45200 | ||
| Длина корпуса, м | 252 | 240 | 230 | |||
| Ширина, м | 30 | |||||
| Осадка, м | 10,1 | |||||
| Мощность ЭУ, л. с. | 132900 | 118000 | 95720 | 69520 | ||
| Скорость, уз | 31,5 | 30 | 28 | 25 | ||
Описание конструкции
Корпус
Надстройка

Во всех четырех вариантах корабль располагал удлиненным полубаком, который начинался от самого носа корабля и заканчивался в кормовой части, а так-же двумя надстройками по краям центральной части корабля. Обе надстройки можно поделить на 3 яруса:
- на нижнем ярусе располагалось выступающее над уровнем полубака дальномерное отделение;
- на среднем находился боевой командный пост;
- на верхнем — выгородка старшего артиллериста.
На полубаке были размещены:
- башни орудий главного калибра;
- башни орудий вспомогательного калибра;
- краны и вспомогательные суда.
Бронирование
Толщина брони:
- бронепояса:
- вариант 1 — 250 мм;
- вариант 2 — 275 мм;
- вариант 3 — 300 мм;
- вариант 4 — 325 мм.
- верхней палубы — 35 мм;
- средней палубы — 50-70 мм
- нижней палубы — 12 мм
- траверзов — 100—200 мм;
- барбетов — 375 мм;
- стенок боевой рубки — 300 мм;
- крыши боевой рубки — 200 мм;
У башен орудий главного калибра была следующая броня:
- лобовая проекция — 400 мм;
- боковые стенки — 400 мм;
- задняя стенка — 400 мм;
- крыша — 200 мм.
Толщина брони башен орудий ПМК — 150 мм.
Противоторпедная защита:
- бортовой клетчатый слой шириной 1,2 м;
- вертикальные переборки толщиной 7 и 25 мм;
- внутренние отсеки водяного экрана толщиной 1,5 м меду переборками.
Энергетическая установка и ходовые качества
В конструкторских документах В. П. Костенко отсутствуют какие либо сведения о двигательных установках. Вероятно, в проектах линкора предполагалось использовать котлы нефтяного типа. Котлы располагались по 3 в каждом котельном отделении. Так-же исходя из сохранившихся изображений бокового вида вариантов и практики создания предыдущих проектов, можно предположить о линейном расположении элементов двигательной установки. Во всех проектах предполагается размещение четырех двигательных установок.
Вариант 1:
- 18 котлов;
- максимальную мощность 132900 л. с.;
- максимальную скорость 31,5 узлов.
Вариант 2:
- 15 котлов;
- максимальную мощность 118000 л. с.;
- максимальную скорость 30 узлов.
Вариант 3:
- 12 котлов;
- максимальную мощность 95720 л. с.;
- максимальную скорость 28 узлов.
Вариант 4:
- 9 котлов;
- максимальную мощность 69520 л. с.;
- максимальную скорость 25 узлов.
Вооружение
Главный калибр
В качестве орудий главного калибра предполагалось следующее оснащение:
- Вариант 1 — 8 орудий в четырех двухорудийных башнях. Две башни в носовой и две в кормовой частях корабля;
- Вариант 2 — 9 орудий в трех трехорудийных башнях. Две башни в носовой части и одна в кормовой части корабля;
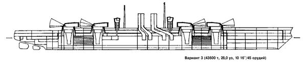
- Вариант 3 — 10 орудий. По одной трехорудийной и одной двухорудийной башне в кормовой и носовой частях корабля;
- Вариант 4 — 12 орудий четырех трехорудийных башнях. Две башни в носовой и две в кормовой частях корабля.
Для всех вариантов в качестве орудий ГК были предусмотрены орудия калибром 406 мм длиной ствола 45 калибров.
Характеристики орудия:
- скорострельность — до 2 выстрелов/мин;
- дальность стрельбы - 14445,6 м;
- начальная скорость снаряда — 757 м/с.
| Характеристики снарядов | |||
|---|---|---|---|
| Тип снаряда | Вес неснаряженного снаряда, кг | Вес взрывчатого вещества, кг | Полный вес снаряда, кг |
| Бронебойный | 1086 | 30 | 1116 |
| Полубронебойный | 1040 | 76 | 1116 |
| Фугасный | 1023 | 93 | 1116 |
Вспомогательные орудия
Во всех четырех вариантов предполагались 20 орудий калибром 152 мм:
- 12 орудий в 6 двухорудийных башнях, по 3 на борт (средняя на полубаке и по две на верхней палубе);
- 8 орудий в казематах на верхней палубе.
К сожалению, подробные характеристики неизвестны, поскольку детальной разработки не производилось.
Этот корабль в искусстве

Вариант 2 проекта Костенко представлен в игре «Мир кораблей» в виде советского линкора VII уровня «Синоп».
Источники
- С.Е.Виноградов Последние исполины Российского Императорского флота: Линейные корабли с 16" артиллерией в программах развития флота, 1914-1917 гг. — Санкт-Петербург: «Галерея Принт», 1999. — 407 с. — ISBN 5-8172-0020-1









